13552535826
聯系人:郭經理
手機:13552535826
QQ:2215513710
地址:北京市石景山區八大處路49號院4號樓
空壓機有很多類型,不一樣類型的原理不一樣。
下列就是說由遼陽興盛復盛螺桿空壓機給你梳理的高壓空壓機制造行業原理剖析:
三種關鍵種類制冷壓縮機的原理以下:
一、活塞機制冷壓縮機的原理
活塞機制冷壓縮機屬於zui早的制冷壓縮機設計方案之一,但它依然是zui通用性和十分gao效的一種制冷壓縮機。
活塞機制冷壓縮機根據曲軸和發動機曲軸使活塞桿在汽缸內往前健身運動。
假如僅用活塞桿的一側開展縮小,則稱之為單動式。
假如活塞桿的上、下兩邊都用,則稱之為雙動式。
活塞機制冷壓縮機的主要用途十分普遍。
它能夠 空氣壓縮,還可以縮小汽體,基本上不用作一切修改。

活塞機制冷壓縮機是惟一一種可以將氣體和汽體縮小至髙壓,以合適例如吸氣空壓機等主要用途的設計方案。
活塞機制冷壓縮機的配備可包含從適用於底壓/小容積主要用途的雙缸配備,到能縮小至十分高工作壓力的多級別配備。
在多級別制冷壓縮機中,氣體被等級分類縮小,逐步擴大工作壓力。
縮小工作能力:一些品牌的制冷壓縮機系列產品的輸出功率范疇為0.75kW至425kW(1hp至563hp),所造成的壓力為1.5bar至414bar(21至6004psi)。
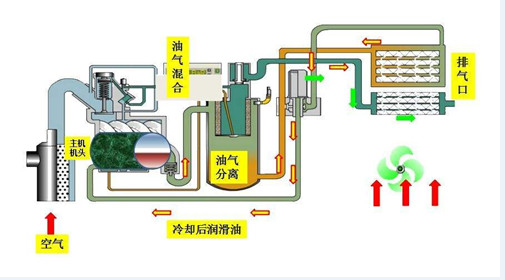
其典型性主要用途是:汽體縮小(CNG、N2、稀有氣體、垃圾填埋汽體)髙壓氣體(水里呼吸面罩氣瓶的吸氣用氣體、地震災害勘測、氣動式控制回路等)PET吹瓶、柴油發動機啟動、工業生產 二、轉動風冷式空壓機的原理 風冷式空壓機屬於容量式制冷壓縮機,其活塞桿選用擠出機螺桿的方式;
它是現如今應用的zui關鍵制冷壓縮機種類。
擠出機螺桿縮小元器件的關鍵構件是凸形電機轉子和凹型電機轉子,這兩個電機轉子互相挨近挪動,使他們中間及腔內的容積慢慢減少。
風冷式的工作壓力比取決于於擠出機螺桿的長短和外觀設計及其出氣口的樣子。
擠出機螺桿元器件沒有武器裝備一切閘閥,不會有造成不平衡的機械設備力。
因而能夠 在高的軸速下工作中,并且能夠 兼具大流量和小的外界規格縮小工作能力:轉動風冷式制冷壓縮機系列產品的輸出功率范疇為4kW至255kW(5至535hp),所造成的壓力為5bar至13bar(72至188psi)。 其典型性主要用途是:食品類、飲品、釀制國防、航空航天、汽車產業、電子器件、生產制造、石油化工診療、醫院門診、制藥業儀表盤氣體 三、轉動滑內置式空壓機的原理 滑內置式制冷壓縮機選用傳統式的、早已獲得認證的技術性,以極低的速率(1450rpm)立即開展驅動器,具備wuyu倫比的的可信性。
電機轉子是惟一持續運作的構件,上邊有數個沿長短方位激光切割的槽,在其中插有可在浮油上拖動的滑片。
電機轉子在汽缸的電機定子中轉動。
在轉動期內,向心力將滑片從槽中甩出來,產生一個個獨立的縮小室。
轉動使縮小室的容積持續減少,氣體工作壓力持續擴大。
根據引入充壓油來操縱縮小造成的發熱量。
髙壓氣體從出氣口排出來,在其中殘余的油根據zui終的油分離器給予消除。
縮小工作能力:
康普艾滑內置式空壓機的輸出功率范疇為1.1kW至75kW(1.5至100hp),所造成的壓力為7至8和10bar(101至145psi)。
其典型性主要用途是:OEM、包裝印刷、氣動式試驗室、口腔科、儀表盤數控車床、包裝、智能機器人。
空氣壓縮機高溫是空氣壓縮機應用全過程中較普遍的常見故障之一,尤其是針對在戶外工程施工工作中的便攜式空氣壓縮機,在酷熱的夏天更為重了這一難題產生的幾率。
便攜式空氣壓縮機
下邊人們就對于這一難題做以剖析,一般來說導致復盛螺桿空壓機高溫有下列一些緣故:
一、工作溫度過高對復盛螺桿空壓機導致高溫這一關鍵從二個層面來危害空氣壓縮機。
A:溫度越高,氣體越發較稀(就好像空氣壓縮機在高海拔高效率低一樣),導致空氣壓縮機工作效能降低,使空氣壓縮機大量時間處在載入情況,帶大量負荷,導致空氣壓縮機造成的發熱量大量,空氣壓縮機毫無疑問溫度就高些。
B:一般空氣壓縮機設計方案的情況下就有一個設計方案運作工作溫度(30-40度),在設計方案運作工作溫度下運作空氣壓縮機一般zui高溫度就快貼近空氣壓縮機維護溫度,假如空氣壓縮機工作溫度高過設計方案運作工作溫度,馬上會提升空氣壓縮機的溫度進而使空氣壓縮機究竟乃至超出空氣壓縮機的關機溫度,進而導致空氣壓縮機高溫。
可查驗燃氣桶油量,在關機卸壓后,潤滑脂處在靜態數據時,油量應比較高油量標示H(或MAX)略高。在機器設備運作全過程中,油量不可以小于低油量標示L(或MIX)。
如發覺剩余油不夠或觀查不上油量時,應先泊車給油

三、油終止閥(斷輸油泵)工作中異常。
油終止閥一般為倆位兩一般閉繼電器,啟動時打開,關機時關掉,(atlascopco設備為腳踏式打開閥)以防止關機時燃氣桶內的油再次噴到發動機,并從進風口噴出來。
若該元器件載入時不打開,主機遇因油少快速提溫,情況嚴重會導致擠出機螺桿總程損壞。
四、機濾油器難題A:機濾油器阻塞進氣閥又不打開會導致空壓機潤滑油到不了發動機,主機遇因油少快速提溫。
B:機濾油器阻塞總流量縮小,有一種狀況就是說空氣壓縮機由于發熱量帶去的并不是很徹底空氣壓縮機溫度漸漸地上升產生高溫,此外一種狀況是空氣壓縮機卸載掉后空氣壓縮機高溫,由于空氣壓縮機在載入是內部汽壓高,空壓機潤滑油能夠 根據,而空氣壓縮機卸載掉后空壓機潤滑油工作壓力低空壓機潤滑油根據空氣壓縮機機濾油器艱難,總流量很小進而導致空氣壓縮機高溫。
五、熱控閥(溫度調節閥)工作中不靈。
熱控閥安裝于水冷卻器正前方,其功效是保持發動機排氣管溫度于工作壓力漏點之上。
其原理是剛啟動時因為油溫度較低,熱控閥環路打開,主控制回路關掉,潤滑脂沒經冷卻塔立即噴到發動機;
待溫度升到40℃之上,熱控閥慢慢關掉,油另外從冷卻塔和環路穿過;
上升到80℃之上,該閥徹底關掉,潤滑脂則所有經冷卻塔再進到發動機,以zui多方面對潤滑脂開展制冷。
假如熱控閥出現常見故障,則潤滑脂將會沒經冷卻塔直接進入發動機,進而油溫度沒法降低,導致過熱。
其不靈的關鍵緣故,一是閥心上的尺寸2個熱敏電阻彈黃疲憊后彈性系數更改,不可以隨溫度轉變而一切正常姿勢;